
View real-time data and explore tag structures from your connected PLCs. We're actively developing native driver support to make integration faster and easier.
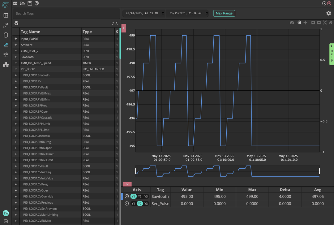
At the heart of The Automation Toolbox is a powerful data trending and analysis tool designed for live industrial processes. Capture and visualize data in real time!
Whether you're troubleshooting a system, tuning a PID loop, or simply trying to understand process behavior, this tool gives you the visibility and precision you need—without the complexity of external systems.


The Automation Toolbox comes equipped with a purpose-built network scanning tool designed for control engineers.
Easily scan custom IP ranges to identify devices on your network. Go deeper with targeted port scans to verify services like HTTP, Modbus TCP, OPC UA, or EtherNet/IP—and use ARP scans to reveal hidden or static-addressed devices that don’t respond to standard pings.
Using process data, the built-in PID tuning application allows you to quickly analyze and calculate tuning values.


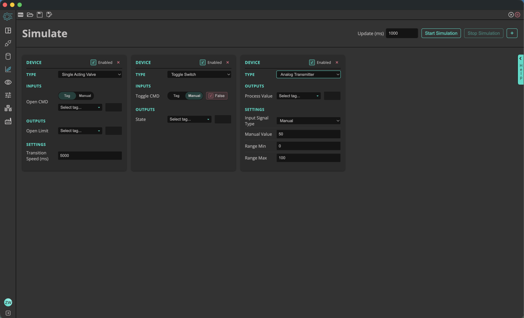
One of my personal favorites—and a major pain point I faced while developing and validating control programs—is the lack of reliable end device simulation. That’s why we’re building a powerful tool to simulate end devices, helping you test your logic before anything ever hits the plant floor.
Out of the box, we support a range of common devices—valves, transmitters, motors, and more. You can configure their behavior, simulate transitions, and inject faults to mirror real-world conditions.
The Automation Toolbox is a new project and we are working quickly to add features to help streamline your processes whether it is troubleshooting, commissioning, or developing new projects!